当前位置:
爱云源码 网站源码 物联网管理系统源码 号卡智能管理平台 轻量级物联网综合业务支撑平台
物联网管理系统源码 号卡智能管理平台 轻量级物联网综合业务支撑平台
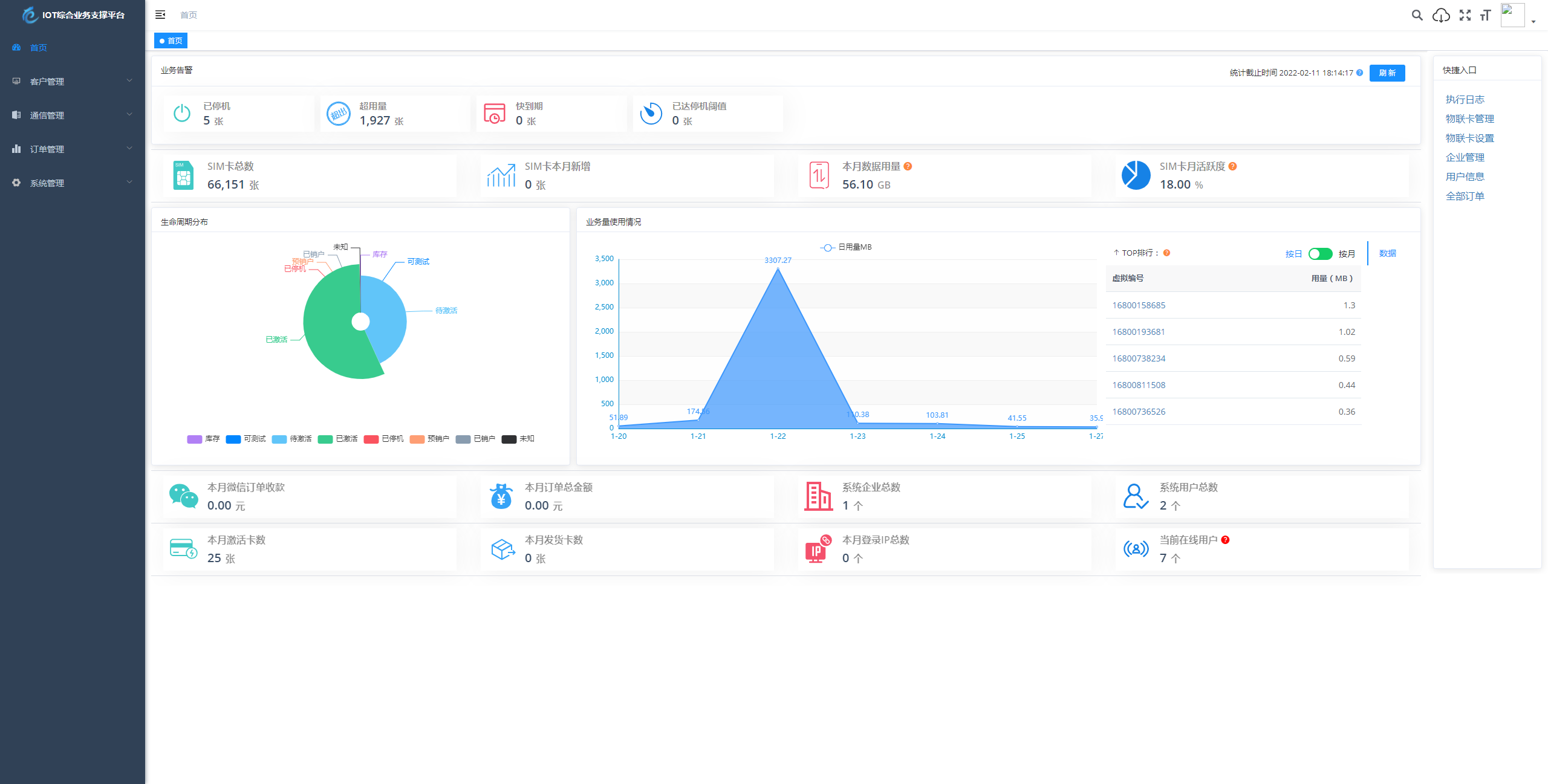
基于 SpringBoot、Vue、Mybatis、RabbitMq、Mysql、Redis 等开发的轻量级的物联网综合业务支撑平台。支持物联网卡、物联网模组、卡+模组融合管理。提供状态、资费、客户、进销存、合同、订单、续费、充值、诊断、账单等功能。
平台可同时接入中国移动、中国电信、中国联通、第三方物联网卡进行统一管理。逐步完善平台,助您快速接入物联网,让万物互联更简单。





附件购买
请登录 或 注册购买
这里是自定义内容,请在【用户中心配置 - 销售配置 - 附件下载 - 未登录提示】修改